

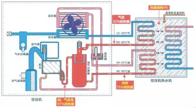
空压机行业发展到现在,好像不谈一下节能,都跟不上这个时代,目前来说,确实这样:节能从大的方向来说是为了国家节能减排,减少碳排放;从小的方面来说,帮助客户节省电费,提高行业节能产品普及和产业升级,为客户创造价值,同时自身也获得市场利润。 * * * 空压机行业节能数据、技术原理及营销总汇 空压机行业发展到现在,好像不谈一下节能,都跟不上这个时代,目前来说,确实这样:节能从大的方向来说是为了国家节能减排,减少碳排放;从小的方面来说,帮助客户节省电费,提高行业节能产品普及和产业升级,为客户创造价值,同时自身也获得市场利润。 数据一、空压机耗电能占比为8.7%,2015年总耗电量为5.5万亿度,则空压机耗能为4785亿度电。 数据二、空压机电能其中只有约15%转化为压缩空气势能,约85%转化为热能。由此可见,热能浪费是更有大的节能空间的。 数据三、压缩空气势能在传播过程中,由于传输和匹配不合理有约30%损失后,约50%左右用于真正在生产线中做功。 数据总结:真正用于做功的能量为:压缩机耗能*15%(空气势能)*50%(传输中消耗)=7.5%用于做功;也就是说空压机的能量约有92.5%能量是可以节约和优化的。 数据四:10年空压机使用成本:82%电费,10%购置费,8%维护成本,所以电能节约30%轻松可以省下一台空压机购置费; 数据五: 以上的数据我们不难看出 3立方的机器,节能与不节能相差:2.45万 6立方的机器,节能与不节能相差:4.89万 10立方的机器,节能与不节能相差:9.12万 20立方的机器,节能与不节能相差:17.28万 40立方的机器,节能与不节能相差:38.40万 *注相差标准为三级能效和一级能效的一年6000小时能耗差距! 目前节能技术原理展示: 关于空压机用电节能 1、节能技术:变频节能原理图: 2、永磁节能原理图: 3热热回收节能图: 4、两级压缩机的节能原理 根据压缩机的工作原理知道,等温压缩是最省功的。上图为压缩过程的示功图,曲线12′3′ 为等温压缩过程,与纵坐标形成的面积613″4为等温压缩的指示功。曲线123″为一级压缩过程,与纵坐标形成的面积613″4为一级压缩的指示功。曲线 12、22′、2′3为两级压缩过程,与纵坐标形成的面积6125和52′34之和(6122′34)为两级压缩的指示功。由图示可以看出,等温压缩过程 613′4面积(指示功)最小,但在压缩机实际压缩过程中无法做到等温压缩,一级压缩比等温压缩多出了13′3″面积的功率,而两级压缩则比一级压缩节省 了2′23″3面积的功率。 节能市场运营模式: 1、空压机变频改造; 2、空压机热能回收; 3、空压机余压利用; 4、空压机置换销售; 5、压缩空气系统优化改造; 6、空压机能源合同管理; 通过以上的数据比对和节能分析,希望能够给客户一个清晰的了解,让我们做好更好的节能。 博莱特实际的使用中完美地满足了客户的需求,在各个行业发挥着巨大的作用,获得了客户的高度认可。博莱特压缩机将继续关注提升产品能效和可靠性,让每一台空气压缩机都能向客户注入最大效益的空气动力。 销售服务热线:400-169-8060 www.sh-baolaite.com.cn








